scroll
Net Zero Cloud

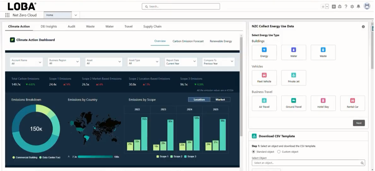
The solution offered through Salesforce enables companies to track, manage, and report their sustainability data in a complete, accurate, automated, and autonomous manner.

What makes us different?

Are you ready for ESC demands?

As governments progressively demand sustainability reporting, it is essential to develop an effective ESG (Environmental, Social and Governance) strategy.

In addition to providing companies with compliance with the various regulatory and reporting requirements, an effective ESG strategy can add value to your business at various levels, in particular:

  • Reduction in costs: Greater efficiency and less waste, with companies able to clearly identify opportunities to reduce waste and water use, choose energy-efficient equipment, switch to renewable energy resources and much more.
  • Increased brand prestige: Consumers willing to pay more for sustainable products.
  • Attracting investment: Investors consider ESG risks and opportunities.
  • Improved employee satisfaction: Increased productivity and the ability to attract and retain the most talented individuals

why LOBA

With a team specialized in communication and technology, we provide full support at kick-off and throughout your sustainability journey.

  • Proven expertise: More than 20 years’ experience in implementing Salesforce solutions and a team specialized in sustainability.
  • Dedicated support: Dedicated support team to ensure efficient implementation and a smooth transition.
  • Customization: Solutions tailored to the specific needs of your company.
  • Training and Capacity Building: Training programs to ensure that your teams get the most out of the platform as autonomously as possible.
     

 

01
04
01
06

Schedule a free demo

    • 2025 LOBA
      bcorp
      european funds logoseuropean funds logoseuropean funds logos
      european funds logos